Skip to content

Cluster Dashboard

The Cluster Dashboard provides a high-level overview of your entire ClickHouse cluster, showing aggregate metrics across all nodes.

Overview

The Cluster Dashboard is a pre-configured monitoring view that requires no setup. It automatically:

  • Aggregates Metrics: Collects data from ClickHouse system tables across all nodes
  • Visualizes Performance: Displays metrics as charts, gauges, and tables
  • Supports Filtering: Allows you to filter by time range, hostname, and other dimensions
  • Provides Drill-downs: Click on metrics to see detailed breakdowns
  • Updates in Real-time: Refreshes automatically or manually to see latest data

Prerequisite

Your database connection must be configured as cluster.

Opening the Cluster Dashboard

  1. Open Cluster Tab: Click on the cluster name in the sidebar or navigate to the cluster view
  2. View Dashboard: The cluster dashboard displays automatically

Opening cluster dashboard from sidebar navigation showing cluster selection interface

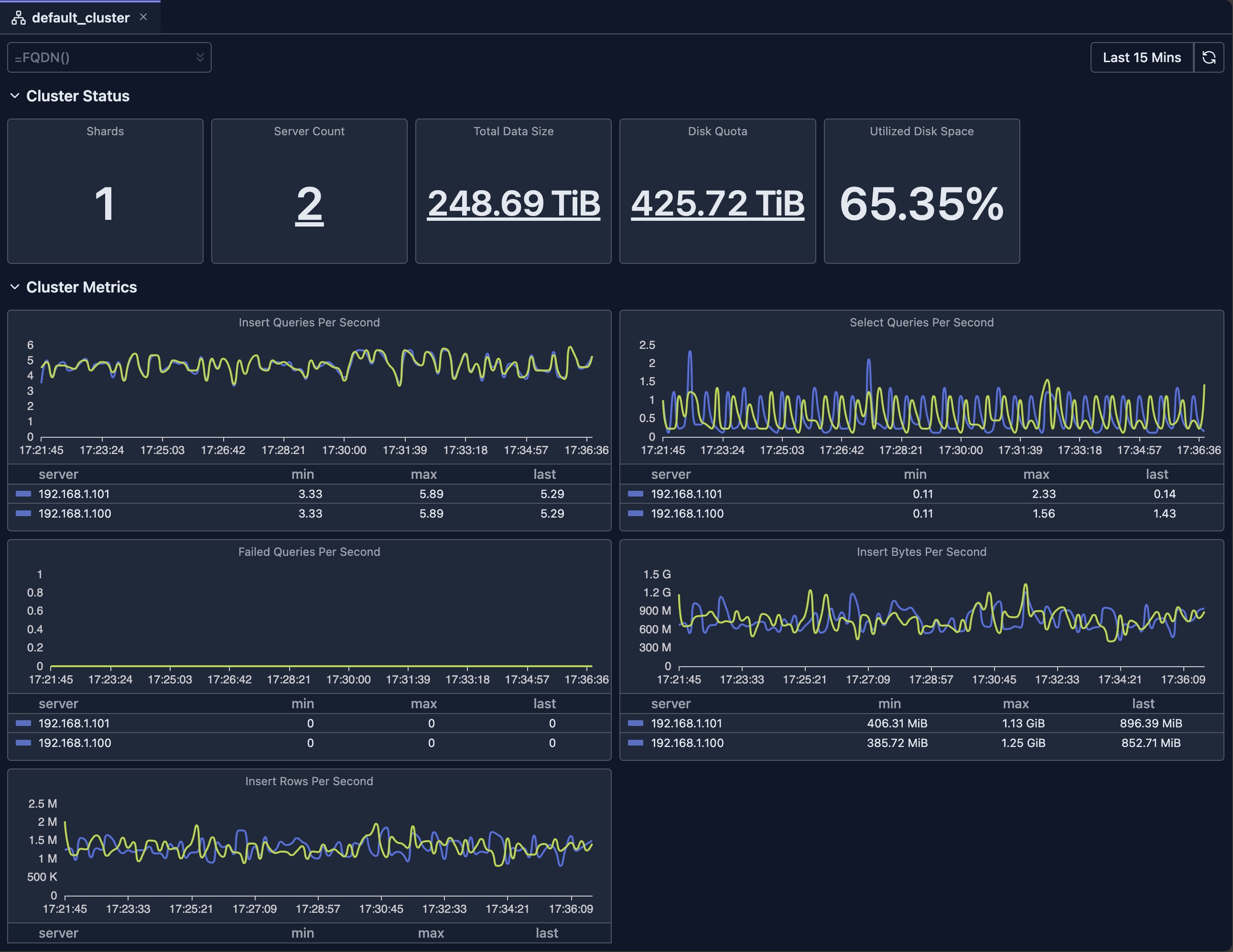
Cluster Dashboard Overview

Cluster dashboard displaying key metrics including CPU usage, memory, disk space, and query performance across all nodes

Dashboard Features

Time Range Selection

The dashboard supports flexible time range selection:

  • Predefined Ranges: Last 15 minutes, Last hour, Today, This week, etc.
  • Custom Range: Select specific start and end times
  • Auto-refresh: Automatically refresh data at intervals (where supported)

Filtering

  • Hostname Filter: Filter by specific nodes

Chart Types

The dashboard uses various visualization types:

  • Stat Cards: Single-value metrics with drill-downs
  • Line Charts: Time-series data with multiple series
  • Bar Charts: Distribution and comparison data
  • Gauges: Percentage and threshold indicators
  • Tables: Detailed data with sorting and pagination

Drill-downs

Many metrics support drill-down functionality to view the breakdown of original metric.

Refresh and Auto-refresh

  • Manual Refresh: Click the refresh button to update data
  • Auto-refresh: Enable automatic updates (where supported)

Limitations

  • System Table Access: Requires read access to ClickHouse system tables
  • Data Retention: Metrics depend on ClickHouse's system tables retention settings
  • Availability: Requires your ClickHouse nodes to be available
  • Version Compatibility: Some metrics may not be available in older ClickHouse versions
  • Performance Impact: Querying large time ranges may be slow and consumes resources of your ClickHouse cluster

Deep dive: Explore System Log Introspection for detailed analysis of system tables.

Next Steps

Released under the Apache License 2.0